This system, which brings together the resources of transportation companies, offers products that meet expectations and ensures sustainable transportation by processing them with smart technologies.

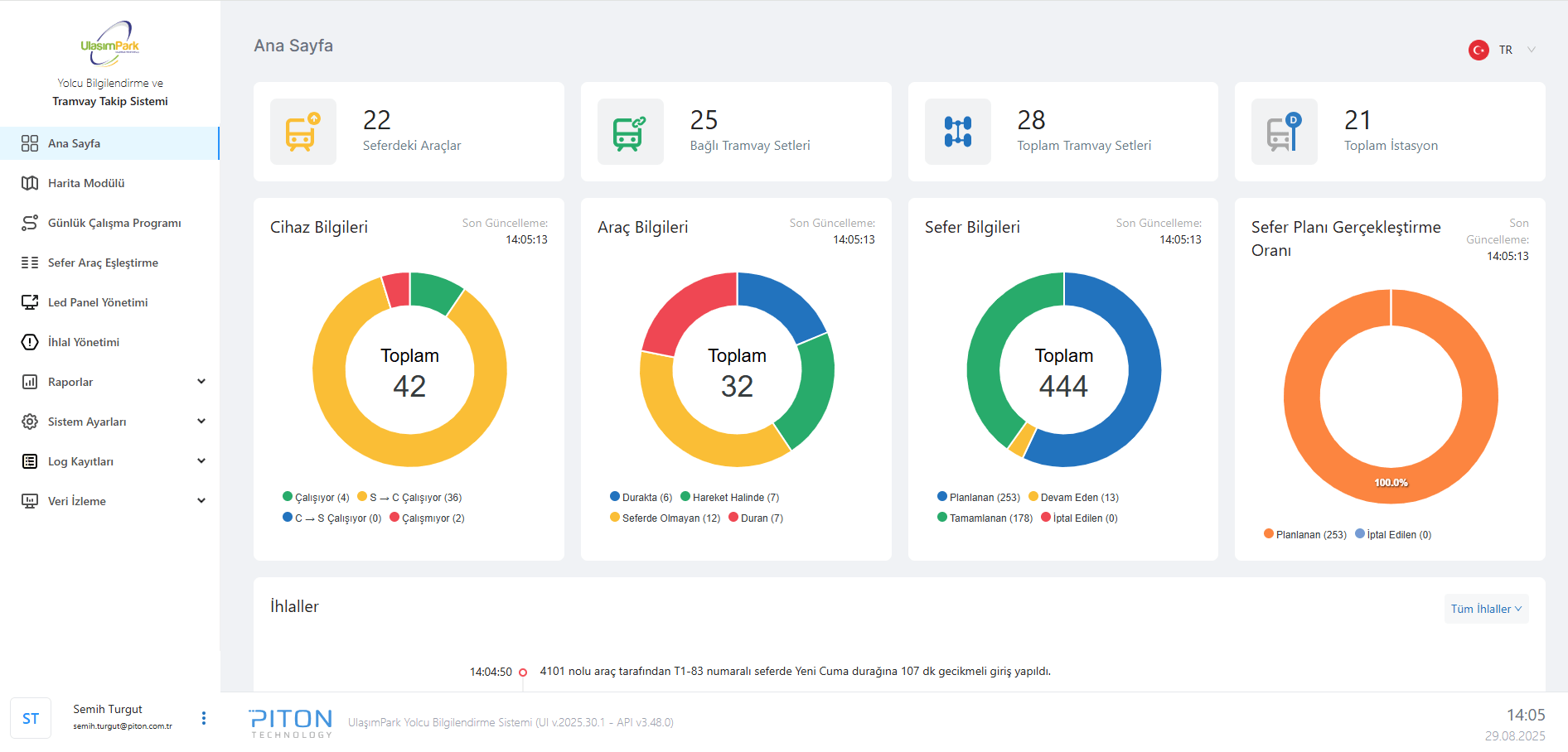
The Multi-Mode Vehicle Tracking and Passenger Information System is an integrated solution that brings together the real-time tracking, route planning, and passenger information processes of trams, buses, metros, commuter trains, and other public transportation vehicles in urban transportation on a central platform. The system collects and processes vehicle location, speed, route, and passenger information using GPS, TCMS (Train Control and Monitoring System), LOOP sensors, and RFID-based data sources. This allows data from different modes of transport to be gathered in a single center, providing accurate, reliable, and real-time information.
Vehicle locations can be tracked on a map, daily work schedules can be prepared, trip-vehicle pairings can be made, and LED panels and passenger information screens can be managed. In addition, reports are generated by tracking speed, GPS, and trip violations, and the real-time status of devices and GPS data is monitored. With this system, transportation operators gain the advantage of managing vehicles in different modes through a single platform, while passengers can access uninterrupted, accurate, and up-to-date information.

TransitHub is an integrated transportation data platform that centrally collects and manages all data from public transport, rail systems, and micromobility solutions. With its architecture supporting GTFS, GTFS-RT, and GBFS standards, it provides seamless data integration for urban buses, trams, metros, commuter trains, and shared mobility systems. While the platform offers operators operational efficiency and ease of management, it provides passengers with accurate, reliable, and real-time information.
The Smart Stop Management Application is an integrated platform that enables centralized management of LCD Passenger Information Systems (PIS), passenger tablets, and security cameras located at smart stops. Through mobile applications running on LCD screens and passenger tablets, passengers can access real-time route information, schedules, announcements, and multimedia content. The system enhances the passenger experience, facilitates advertising content management, and increases security by centrally managing device hardware status and software applications.

The Internet and Entertainment Information System Management Panel is a comprehensive solution that enables the centralized management of digital content such as movies, music, audiobooks, and magazines offered to passengers. Through the management panel, content can be easily added, release dates scheduled, and advertisement and survey integrations performed. Wagon and device pairings can be tracked, and users can be authorized based on roles. The system offers seamless content management under various conditions with its ability to operate both online (central updates) and offline (USB transfer).

PAPIS is a fully integrated passenger information solution for trains, metros, and trams. It delivers real-time announcements, visual and audio alerts, advertising, and safety support using GPS, loop sensors, and TCMS data.